BMC Helix Continuous Optimization
Optimize Your Entire Storage Infrastructure
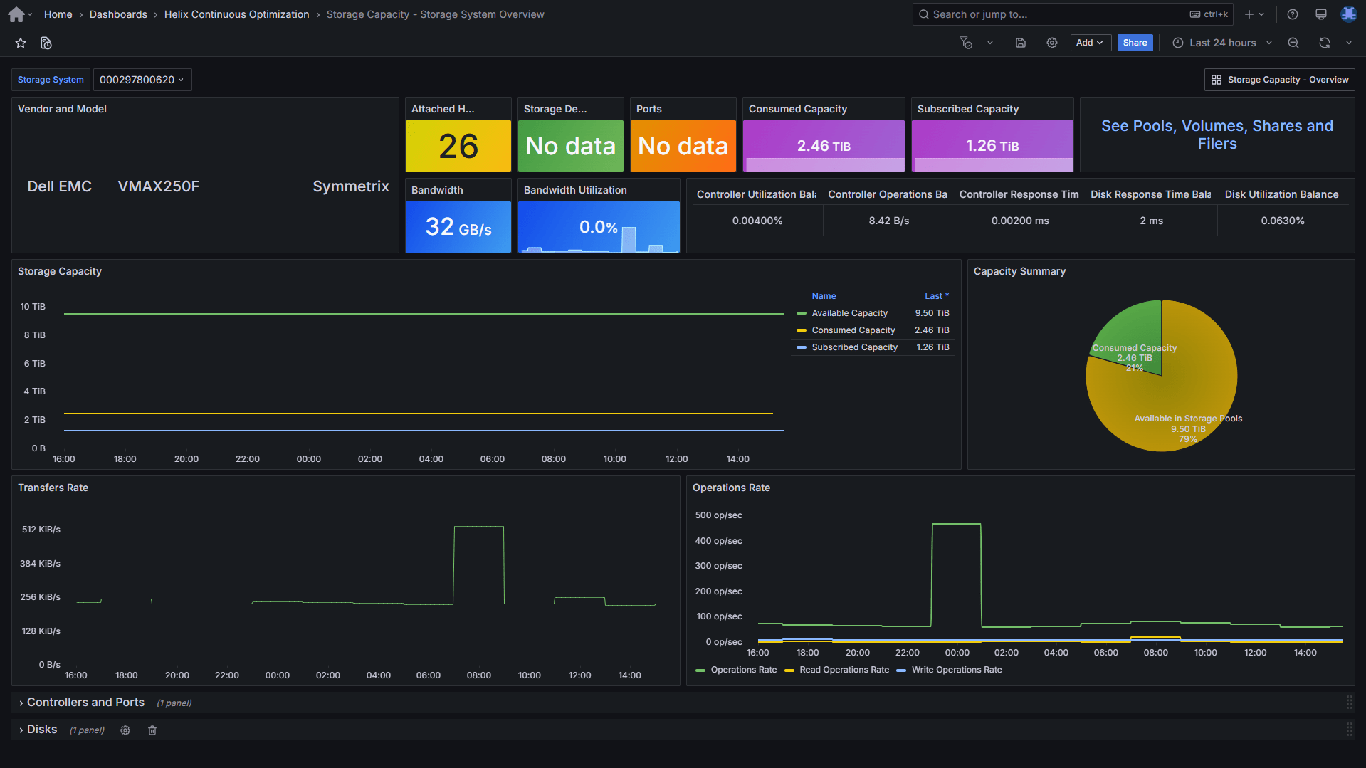
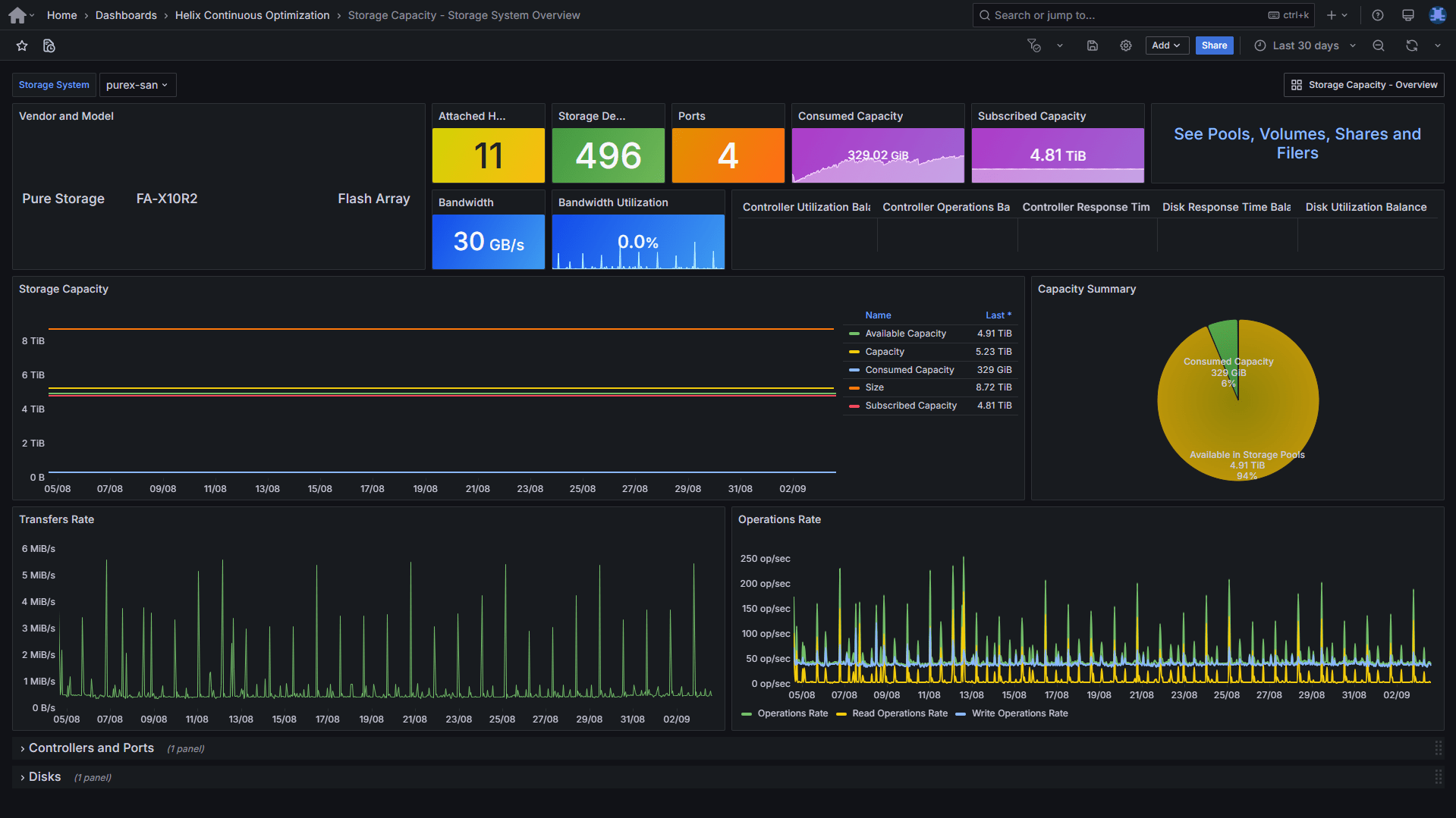
Storage All-in-One ETL extends BMC Helix Continuous Optimization with deep insights to improve storage capacity and performance. Gain the visibility you need to optimize storage efficiency, control costs, and provision with confidence.
Download Storage All-in-One ETL Request a DemoStop Storage Waste Before It Drains Your Budget
Storage demands are exploding, growing 20-40% every year. Yet 86% of IT leaders struggle to optimize capacity, and nearly half lack visibility into resource usage. The result: wasted storage, rising costs, and growing risks that no business can afford to ignore.
From Storage Challenges to Business Value, Saving $1M
With BMC Helix Continuous Optimization and Storage All-in-One ETL, organizations turn unpredictable growth and hidden waste into measurable savings, higher performance, and smarter capacity planning.
Reduce Storage Costs and Avoid Unnecessary Investments
- Analyze and optimize storage capacity across your entire SAN landscape, regardless of vendor or platform.
- Gain valuable insights into storage consumption, utilization trends, and future capacity needs.
- Identify reclaimable space and streamline resource allocation with clear, actionable insights.
- Make informed purchasing decisions based on business priorities, not guesswork.
Improve Service Quality and Performance
- Quickly identify risks of capacity shortage before they impact operations or SLAs.
- Model and forecast future needs to proactively adjust capacity and prevent service degradation.
- Spot problematic patterns early through trend analysis.
- Manage over-subscription and thin provisioning more effectively with precise usage data.
Track Usage with Charge-Back / Show-Back Capabilities
- Track and report storage costs back to business units for show-back or charge-back scenarios.
- Align infrastructure usage with departmental cost ownership.
- Enable cost transparency across IT and business teams.
Proven Results with BMC Helix Continuous Optimization
Reduced Storage Purchases
Deferred Capital Expenditure
Improved IT Staff Productivity
Support for Every Major Storage Vendor
Storage All-in-One ETL is built to work seamlessly across the widest range of storage systems in the industry. Whether you rely on Dell EMC, Hitachi, NetApp, Pure, HPE, IBM, Huawei, or others, the solution delivers consistent, vendor-agnostic insights straight into BMC Helix Continuous Optimization.
Explore Supported PlatformsHow Storage All-in-One ETL Works
Storage-All-in-One ETL runs within the ETL Engine of BMC Helix Continuous Optimization in your network. It collects and normalizes capacity and performance metrics from all major storage platforms.
The collected data is automatically available in BMC Helix Continuous Optimization and BMC Helix Dashboards, delivering end-to-end visibility across every storage layer (systems, pools, volumes, shares, and filers).




















